Bereit für grenzenlose Integration.

Ihre microtech ERP Add-On Lösungen

Fusionieren Sie Ihr microtech ERP mit unserer EPROFusion Lösung und eröffnen Sie sich neue Möglichkeiten. Verbinden Sie nahtlos Ihre Geschäftsprozesse mit weiteren Lösungen – alles zentral und effizient. Maximale Flexibilität, volle Kontrolle.

01

Cloud Schnittstelle

02

BI Analyse

03

Lesend / Schreibend

04

Sicher und skalierbar

05

Erweiterbar

microtech

Unsere ERP Datenquelle.

Microtech ist ein vielseitiges ERP-System, dessen Daten wir mit E-PROFUSION in die Cloud übertragen, intelligent verarbeiten und bei Bedarf wieder nahtlos ins System zurückspielen – für eine optimale Vernetzung Ihrer Geschäftsprozesse.

  • Datenzugriff: Lesen und Rückschreiben der Daten
  • Integration sämtlicher Version: Maximale Kompatibilität über COM Schnittstelle, GraphQL oder zukünftigen Möglichkeiten
  • Flexible Anbindung: Erweiterbar durch weitere Cloud Tool wie CRM oder Ticketsysteme
  • Sicher und skalierbar: Optimale Datensicherheit und Performance auch bei wachsendem Datenvolumen
  • Individuelle Anpassung: Passgenaue Integration auf Ihre spezifischen Geschäftsanforderungen

Tools, die Ihr Unternehmen vernetzen

Unsere fusionierten Lösungen

Wir kombinieren eigene Entwicklungen mit bewährten Partnerlösungen, um Ihr ERP nahtlos mit der Cloud zu vernetzen. Ob CRM, Ticketsysteme oder BI – unsere Lösungen sind flexibel, sicher und perfekt auf Ihre Bedürfnisse abgestimmt.

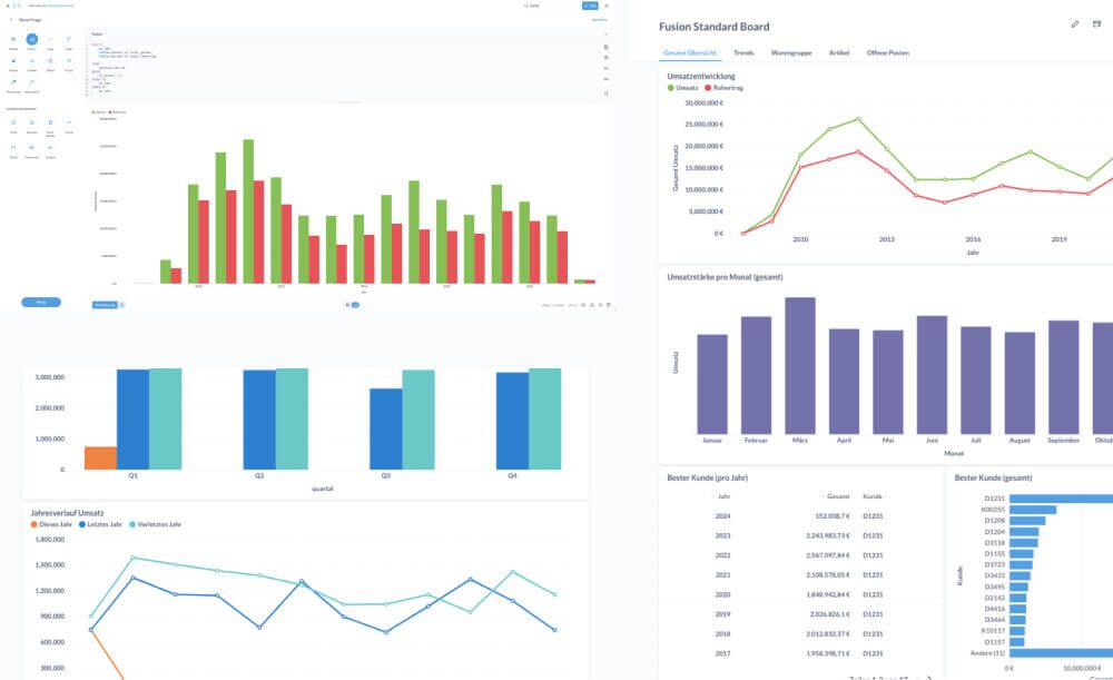
BI - business intelligence

Visualisierung Ihrer Daten, Erstellen von Graphen und Dashboards um Trends in Ihrem Unternehmen zu erkennen

  • Mit und ohne SQL Knowhow
  • Diverse Export Möglichkeiten
  • Benutzer- & Rechteverwaltung

Zollanbindung – ATLAS

Automatisierte Abwicklung Ihrer Zollprozesse über das ATLAS-konforme System

  • Direkte Anbindung an das deutsche Zollsystem
  • Elektronische Import- und Exportmeldungen
  • Reduzierung manueller Eingaben und Fehler
  • Rechtssichere Dokumentation

Qualitäts­sicherung – System

Mehr Transparenz und Sicherheit in Ihrer Produktion und Lieferkette

  • Erfassung und Nachverfolgung von Prüfungen
  • Dokumentation von Qualitätsstandards
  • Reklamations- und Chargenmanagement
  • Integration in Produktions- und Lagerprozesse

Translateservice

Daten nahtlos und automatisiert übersetzen

  • Übersetzung von Microtech-Daten in andere Sprachen
  • Automatische Synchronisation und Rückführung der übersetzten Daten ins ERP
  • Optimale Integration für reibungslosen Datenaustausch zwischen Systeme

Sanktions­listen­prüfung

Automatisierte Prüfung Ihrer Geschäftspartner gegen internationale Sanktionslisten

  • Automatische Abgleiche bei Stammdaten und Aufträgen
  • Einhaltung von Compliance-Vorgaben (BAFA, EU, UN, OFAC)
  • Reduzierung rechtlicher Risiken
  • Protokollierung und Audit-Trail

LCD-Preisschild Anzeige

Dynamische Preis- und Produktinformationen direkt am Regal

  • Anbindung an das microtech ERP
  • Zentrale Steuerung der Preisanzeigen
  • Automatische Preisupdates in Echtzeit
  • Flexible Layout- und Designmöglichkeiten

Container Tracking

Volle Transparenz über Ihre Lieferungen und Transportwege

  • Nachverfolgung von Containern in Echtzeit
  • Integration mit Speditionen und Logistikdienstleistern
  • Automatische Statusmeldungen ins ERP
  • Frühzeitige Erkennung von Verzögerungen

Kassensystem / Selbstbedienungskassen

Effiziente Verkaufsprozesse am POS – mit oder ohne Bedienpersonal

  • Nahtlose Anbindung ans microtech ERP
  • Klassische Kassenarbeitsplätze und SB-Terminals
  • Unterstützung von EC-/Kreditkarten und Mobile Payment
  • Automatische Belegerstellung und gesetzeskonforme TSE-Integration
  • Einfache Erweiterung für Aktionen, Rabatte und Kundenkarten

MDE – Mobile Datenerfassung

Digitale Erfassung von Warenbewegungen direkt am Lagerplatz.

  • Mobile Geräte für Warenein- und -ausgang, Inventur, Umlagerung
  • Barcode- und QR-Code-Scanning
  • Minimierung von Erfassungsfehlern
  • Beschleunigung der Logistikprozesse

KI-Auswertung

Intelligente Analysen und Prognosen auf Basis Ihrer ERP-Daten

  • Muster- und Trend­erkennung mit KI-Algorithmen
  • Absatz- und Bedarfsprognosen
  • Optimierung von Einkauf, Lager und Produktion
  • Dashboards mit Handlungsempfehlungen

Interessiert?

Tragen Sie sich jetzt ein und seien Sie von Anfang an dabei!

Ich bin:
Bitte addieren Sie 8 und 3.